io.github.fastslack/e2e-runner
JSON-driven E2E test runner with parallel execution against a Chrome pool.
Ask AI about io.github.fastslack/e2e-runner
Powered by Claude Β· Grounded in docs
I know everything about io.github.fastslack/e2e-runner. Ask me about installation, configuration, usage, or troubleshooting.
0/500
Reviews
Documentation
English Β· EspaΓ±ol
@matware/e2e-runner
The AI-native E2E test runner that writes, runs, and debugs tests for you.
E2E Runner is a zero-code browser testing framework where tests are plain JSON files β no Playwright scripts, no Cypress boilerplate, no test framework to learn. Define what to click, type, and assert, and the runner executes it in parallel against a shared Chrome pool.
But what makes it truly different is its deep AI integration. With a built-in MCP server, Claude Code can create tests from a conversation, run them, read the results, capture screenshots, and even visually verify that pages look correct β all without leaving the chat. Paste a GitHub issue URL and get a runnable test back. That's the workflow.
This is a test
[
{
"name": "login-flow",
"actions": [
{ "type": "goto", "value": "/login" },
{ "type": "type", "selector": "#email", "value": "user@test.com" },
{ "type": "type", "selector": "#password", "value": "secret" },
{ "type": "click", "text": "Sign In" },
{ "type": "assert_text", "text": "Welcome back" },
{ "type": "screenshot", "value": "logged-in.png" }
]
}
]
No imports. No describe/it. No compilation step. Just a JSON file that describes what a user does β and the runner makes it happen.
Getting Started
Prerequisites
- Node.js >= 20
- Docker running (for the Chrome pool)
- Your app running on a known port (e.g.
http://localhost:3000)
Why
host.docker.internal?Chrome runs inside a Docker container. From inside the container,
localhostrefers to the container itself β not your machine. The special hostnamehost.docker.internalresolves to your host machine, so Chrome can reach your locally running app.The default
baseUrlishttp://host.docker.internal:3000. If your app runs on a different port, change it ine2e.config.jsafter init.Linux note: On Docker Engine (not Docker Desktop), you may need to add
--add-host=host.docker.internal:host-gatewayto the Docker run flags, or use your machine's LAN IP directly as thebaseUrl.
Path A: With Claude Code
If you use Claude Code, this is the fastest path β Claude handles test creation and debugging for you.
1. Install the package
npm install --save-dev @matware/e2e-runner
2. Scaffold the project structure
npx e2e-runner init
This creates e2e/tests/ with a sample test and e2e/screenshots/ for captures.
3. Configure your base URL
Edit e2e.config.js and set baseUrl to match your app's port:
export default {
baseUrl: 'http://host.docker.internal:3000', // change 3000 to your port
};
4. Start the Chrome pool
npx e2e-runner pool start
You should see:
β Chrome pool started on port 3333 (max 3 sessions)
5. Install the Claude Code plugin
# Add the marketplace (one-time)
claude plugin marketplace add fastslack/mtw-e2e-runner
# Install the plugin
claude plugin install e2e-runner@matware
The plugin gives Claude 13 MCP tools, a workflow skill, 3 slash commands, and 3 specialized agents.
6. Ask Claude to run the sample test
In Claude Code, just say:
"Run all E2E tests"
Claude will check the pool, run the sample test, and report back:
==================================================
E2E RESULTS
==================================================
Total: 1
Passed: 1
Failed: 0
Rate: 100.00%
Duration: 1.23s
==================================================
From here, you can ask Claude to create new tests ("test the login flow"), debug failures, or verify GitHub issues.
Path B: CLI Only
No AI required β use the runner directly from your terminal.
1. Install the package
npm install --save-dev @matware/e2e-runner
2. Scaffold the project structure
npx e2e-runner init
This creates e2e/tests/ with a sample test and e2e/screenshots/ for captures.
3. Configure your base URL
Edit e2e.config.js and set baseUrl to match your app's port:
export default {
baseUrl: 'http://host.docker.internal:3000', // change 3000 to your port
};
4. Start the Chrome pool
npx e2e-runner pool start
You should see:
β Chrome pool started on port 3333 (max 3 sessions)
5. Run the sample test
npx e2e-runner run --all
Expected output:
==================================================
E2E RESULTS
==================================================
Total: 1
Passed: 1
Failed: 0
Rate: 100.00%
Duration: 1.23s
==================================================
A screenshot is saved at e2e/screenshots/homepage.png.
6. Write your first real test
Create e2e/tests/my-first-test.json:
[
{
"name": "homepage-visible",
"actions": [
{ "type": "goto", "value": "/" },
{ "type": "assert_visible", "selector": "body" },
{ "type": "screenshot", "value": "my-first-test.png" }
]
}
]
Run it:
npx e2e-runner run --suite my-first-test
One-liner quickstart
If you want to skip the step-by-step and get everything running in one command:
curl -fsSL https://raw.githubusercontent.com/fastslack/mtw-e2e-runner/main/scripts/quickstart.sh | bash
This installs the package, scaffolds the project, and starts the Chrome pool. You'll still need to configure your
baseUrlafterwards.
What's next?
- Test Format β learn the full action vocabulary
- Claude Code Integration β set up AI-powered testing
- Visual Verification β describe expected pages in plain English
- Issue-to-Test β turn bug reports into executable tests
- Web Dashboard β monitor tests in real time
What you get
π§ͺ Zero-code tests β JSON files that anyone on your team can read and write. No JavaScript, no compilation, no framework lock-in.
π€ AI-powered testing β Claude Code creates, executes, and debugs tests natively through 13 MCP tools. Ask it to "test the checkout flow" and it builds the JSON, runs it, and reports back.
π Issue-to-Test pipeline β Paste a GitHub or GitLab issue URL. The runner fetches it, generates E2E tests, runs them, and tells you: bug confirmed or not reproducible.
ποΈ Visual verification β Describe what the page should look like in plain English. The AI captures a screenshot and judges pass/fail against your description. No pixel-diffing setup needed.
π§ Learning system β Tracks test stability across runs. Detects flaky tests, unstable selectors, slow APIs, and error patterns β then surfaces actionable insights.
β‘ Parallel execution β Run N tests simultaneously against a shared Chrome pool (browserless/chrome). Serial mode available for tests that share state.
π Real-time dashboard β Live execution view, run history with pass-rate charts, screenshot gallery with hash-based search, expandable network request logs.
π Smart retries β Test-level and action-level retries with configurable delays. Flaky tests are detected and flagged automatically.
π¦ Reusable modules β Extract common flows (login, navigation, setup) into parameterized modules and reference them with $use.
ποΈ CI-ready β JUnit XML output, exit code 1 on failure, auto-captured error screenshots. Drop-in GitHub Actions example included.
π Multi-project β One dashboard aggregates test results from all your projects. One Chrome pool serves them all.
π³ Portable β Chrome runs in Docker, tests are JSON files in your repo. Works on any machine with Node.js and Docker.
Test Format
Each .json file in e2e/tests/ contains an array of tests. Each test has a name and sequential actions:
[
{
"name": "homepage-loads",
"actions": [
{ "type": "goto", "value": "/" },
{ "type": "assert_visible", "selector": "body" },
{ "type": "assert_url", "value": "/" },
{ "type": "screenshot", "value": "homepage.png" }
]
}
]
Suite files can have numeric prefixes for ordering (01-auth.json, 02-dashboard.json). The --suite flag matches with or without the prefix, so --suite auth finds 01-auth.json.
Available Actions
| Action | Fields | Description |
|---|---|---|
goto | value | Navigate to URL (relative to baseUrl or absolute) |
click | selector or text | Click by CSS selector or visible text content |
type / fill | selector, value | Clear field and type text |
wait | selector, text, or value (ms) | Wait for element, text, or fixed delay |
screenshot | value (filename) | Capture a screenshot |
select | selector, value | Select a dropdown option |
clear | selector | Clear an input field |
press | value | Press a keyboard key (Enter, Tab, etc.) |
scroll | selector or value (px) | Scroll to element or by pixel amount |
hover | selector | Hover over an element |
evaluate | value | Execute JavaScript in the browser context |
navigate | value | Browser navigation (back, forward, reload) |
clear_cookies | β | Clear all cookies for the current page |
Assertions
| Action | Fields | Description |
|---|---|---|
assert_text | text | Assert text exists anywhere on the page (substring) |
assert_element_text | selector, text, optional value: "exact" | Assert element's text contains (or exactly matches) the expected text |
assert_url | value | Assert current URL path or full URL. Paths (/dashboard) compare against pathname only |
assert_visible | selector | Assert element exists and is visible |
assert_not_visible | selector | Assert element is hidden or doesn't exist |
assert_attribute | selector, value | Check attribute: "type=email" for value, "disabled" for existence |
assert_class | selector, value | Assert element has a CSS class |
assert_input_value | selector, value | Assert input/select/textarea .value contains text |
assert_matches | selector, value (regex) | Assert element text matches a regex pattern |
assert_count | selector, value | Assert element count: exact ("5"), or operators (">3", ">=1", "<10") |
assert_no_network_errors | β | Fail if any network requests failed (e.g. ERR_CONNECTION_REFUSED) |
get_text | selector | Extract element text (non-assertion, never fails). Result: { value: "..." } |
Click by Text
When click uses text instead of selector, it searches across common interactive and content elements:
button, a, [role="button"], [role="tab"], [role="menuitem"], [role="option"],
[role="listitem"], div[class*="cursor"], span, li, td, th, label, p, h1-h6
{ "type": "click", "text": "Sign In" }
Framework-Aware Actions
These actions handle common patterns in React/MUI apps that normally require verbose evaluate boilerplate:
| Action | Fields | Description |
|---|---|---|
type_react | selector, value | Type into React controlled inputs using the native value setter. Dispatches input + change events so React state updates correctly. |
click_regex | text (regex), optional selector, optional value: "last" | Click element whose textContent matches a regex (case-insensitive). Default: first match. Use value: "last" for last match. |
click_option | text | Click a [role="option"] element by text β common in autocomplete/select dropdowns. |
focus_autocomplete | text (label text) | Focus an autocomplete input by its label text. Supports MUI and generic [role="combobox"]. |
click_chip | text | Click a chip/tag element by text. Searches [class*="Chip"], [class*="chip"], [data-chip]. |
// Before: 5 lines of evaluate boilerplate
{ "type": "evaluate", "value": "const input = document.querySelector('#search'); const nativeSet = Object.getOwnPropertyDescriptor(window.HTMLInputElement.prototype, 'value').set; nativeSet.call(input, 'term'); input.dispatchEvent(new Event('input', {bubbles: true})); input.dispatchEvent(new Event('change', {bubbles: true}));" }
// After: 1 action
{ "type": "type_react", "selector": "#search", "value": "term" }
Retries
Test-Level Retry
Retry an entire test on failure. Set globally via config or per-test:
{ "name": "flaky-test", "retries": 3, "timeout": 15000, "actions": [...] }
Tests that pass after retry are flagged as flaky in the report and learning system.
Action-Level Retry
Retry a single action without rerunning the entire test. Useful for timing-sensitive clicks and waits:
{ "type": "click", "selector": "#dynamic-btn", "retries": 3 }
{ "type": "wait", "selector": ".lazy-loaded", "retries": 2 }
Set globally: actionRetries in config, --action-retries <n> CLI, or ACTION_RETRIES env var. Delay between retries: actionRetryDelay (default 500ms).
Serial Tests
Tests that share state (e.g., two tests modifying the same record) can race when running in parallel. Mark them as serial:
{ "name": "create-patient", "serial": true, "actions": [...] }
{ "name": "verify-patient-list", "serial": true, "actions": [...] }
Serial tests run one at a time after all parallel tests finish β preventing interference without slowing down independent tests.
Testing Authenticated Apps
Most real-world apps require login before tests can interact with protected pages. E2E Runner provides multiple strategies β choose the one that matches your app's auth mechanism.
Strategy 1: UI Login Flow (any app)
The most universal approach β fill in the login form like a real user. Works with any authentication system (session cookies, JWT, OAuth redirect, etc.):
{
"hooks": {
"beforeEach": [
{ "type": "goto", "value": "/login" },
{ "type": "type", "selector": "#email", "value": "test@example.com" },
{ "type": "type", "selector": "#password", "value": "test-password" },
{ "type": "click", "text": "Sign In" },
{ "type": "wait", "selector": ".dashboard" }
]
},
"tests": [
{
"name": "profile-page",
"actions": [
{ "type": "goto", "value": "/profile" },
{ "type": "assert_text", "text": "My Profile" }
]
}
]
}
When to use: You don't know or care how auth works internally. The browser handles cookies/tokens automatically after login β just like a real user.
Strategy 2: JWT Token Injection (SPAs)
For single-page apps that store JWT tokens in localStorage or sessionStorage. Skip the login form entirely by injecting the token directly:
{
"hooks": {
"beforeEach": [
{ "type": "goto", "value": "/" },
{ "type": "set_storage", "value": "accessToken=eyJhbGciOiJIUzI1NiIs..." },
{ "type": "goto", "value": "/dashboard" },
{ "type": "wait", "selector": ".dashboard-loaded" }
]
},
"tests": [...]
}
Common storage key names (depends on your app):
| Framework / Library | Typical key | Storage |
|---|---|---|
| Custom JWT | accessToken, token, jwt | localStorage |
| Auth0 SPA SDK | @@auth0spajs@@::* | localStorage |
| Firebase Auth | firebase:authUser:* | localStorage |
| AWS Amplify | CognitoIdentityServiceProvider.* | localStorage |
| Supabase | sb-<ref>-auth-token | localStorage |
| NextAuth (client) | next-auth.session-token | cookie (see Strategy 4) |
Using sessionStorage instead:
{ "type": "set_storage", "value": "token=eyJhbG...", "selector": "session" }
Asserting the token was stored correctly:
{ "type": "assert_storage", "value": "accessToken" }
{ "type": "assert_storage", "value": "accessToken=eyJhbG..." }
When to use: Your SPA reads auth tokens from browser storage. Fastest strategy β no network round-trip for login.
Strategy 3: Config-Level Auth Token
For apps where every test needs the same JWT token. Set it once in config β it's injected into localStorage before every e2e_capture and e2e_issue --verify run:
// e2e.config.js
export default {
authToken: 'eyJhbGciOiJIUzI1NiIs...',
authStorageKey: 'accessToken', // default
};
Or via environment variables:
AUTH_TOKEN="eyJhbGciOiJIUzI1NiIs..." npx e2e-runner run --all
Or via CLI:
npx e2e-runner run --all --auth-token "eyJhbG..." --auth-storage-key "jwt"
MCP tools (e2e_capture, e2e_issue) also accept authToken and authStorageKey per call.
When to use: All tests share the same user session and your app uses JWT in localStorage.
Strategy 4: Cookie-Based Auth (server-rendered apps)
For apps that use HTTP cookies (Rails, Django, Laravel, Express sessions, NextAuth, etc.). Use evaluate to set cookies before navigating:
{
"hooks": {
"beforeEach": [
{ "type": "goto", "value": "/" },
{ "type": "evaluate", "value": "document.cookie = 'session_id=abc123; path=/; SameSite=Lax'" },
{ "type": "goto", "value": "/dashboard" }
]
},
"tests": [...]
}
Multiple cookies:
{ "type": "evaluate", "value": "document.cookie = 'session_id=abc123; path=/'; document.cookie = '_csrf_token=xyz789; path=/'" }
For HttpOnly cookies (can't be set via JavaScript), use the UI login strategy instead β the browser will store them automatically.
When to use: Traditional server-rendered apps, or any app that authenticates via cookies.
Strategy 5: HTTP Header Auth (API tests)
For API testing where you need to send Authorization headers with every request. Use evaluate to override fetch/XMLHttpRequest:
{
"hooks": {
"beforeEach": [
{ "type": "goto", "value": "/" },
{ "type": "evaluate", "value": "const origFetch = window.fetch; window.fetch = (url, opts = {}) => { opts.headers = { ...opts.headers, 'Authorization': 'Bearer eyJhbG...' }; return origFetch(url, opts); }" }
]
},
"tests": [
{
"name": "api-returns-user",
"actions": [
{ "type": "evaluate", "value": "const res = await fetch('/api/me'); const data = await res.json(); if (data.email !== 'test@example.com') throw new Error('Wrong user: ' + data.email)" }
]
}
]
}
When to use: API-level tests (with
--test-type api) that need auth headers.
Strategy 6: OAuth / SSO (external provider)
OAuth flows redirect to external providers (Google, GitHub, Okta, etc.) which can't be automated reliably. Common workarounds:
Option A β Test environment bypass: Most apps have a direct login endpoint for testing that skips OAuth:
{ "type": "goto", "value": "/auth/test-login?user=test@example.com" }
Option B β Pre-authenticated token: Get a token from your auth provider's API and inject it:
{
"hooks": {
"beforeEach": [
{ "type": "goto", "value": "/" },
{ "type": "set_storage", "value": "oidc.user:https://auth.example.com:client_id={\"access_token\":\"...\"}" }
]
}
}
Option C β Session cookie from CI: If your CI can authenticate via API, pass the session cookie as an env var:
SESSION=$(curl -s -c - https://api.example.com/auth/login -d '{"email":"test@example.com","password":"secret"}' | grep session_id | awk '{print $NF}')
AUTH_TOKEN="$SESSION" AUTH_STORAGE_KEY="session_id" npx e2e-runner run --all
When to use: Apps with Google/GitHub/Okta/Auth0 login. You almost always need a test-environment backdoor.
Reusable Auth Modules
Extract your auth strategy into a module so every test can reference it without duplication:
// e2e/modules/login.json β UI login (universal)
{
"$module": "login",
"description": "Log in via the UI login form",
"params": {
"email": { "required": true, "description": "User email" },
"password": { "required": true, "description": "User password" },
"redirectTo": { "default": "/dashboard", "description": "Page to land on after login" }
},
"actions": [
{ "type": "goto", "value": "/login" },
{ "type": "type", "selector": "#email", "value": "{{email}}" },
{ "type": "type", "selector": "#password", "value": "{{password}}" },
{ "type": "click", "text": "Sign In" },
{ "type": "wait", "selector": "{{redirectTo}}" }
]
}
// e2e/modules/auth-token.json β JWT injection (SPAs)
{
"$module": "auth-token",
"description": "Inject an auth token into browser storage",
"params": {
"token": { "required": true, "description": "JWT or session token" },
"storageKey": { "default": "accessToken", "description": "Storage key name" },
"storage": { "default": "local", "description": "local or session" },
"redirectTo": { "default": "/dashboard", "description": "Page to navigate to after injection" }
},
"actions": [
{ "type": "goto", "value": "/" },
{ "type": "set_storage", "value": "{{storageKey}}={{token}}", "selector": "{{#storage}}{{storage}}{{/storage}}" },
{ "type": "goto", "value": "{{redirectTo}}" }
]
}
Use in tests:
// UI login
{ "$use": "login", "params": { "email": "admin@test.com", "password": "secret" } }
// Token injection
{ "$use": "auth-token", "params": { "token": "eyJhbG..." } }
// Token in sessionStorage, redirect to /settings
{ "$use": "auth-token", "params": { "token": "eyJhbG...", "storage": "session", "redirectTo": "/settings" } }
Testing Different User Roles
Use separate tests (or the same module with different credentials) to test role-based access:
[
{
"name": "admin-sees-settings",
"actions": [
{ "$use": "login", "params": { "email": "admin@test.com", "password": "admin-pass" } },
{ "type": "goto", "value": "/settings" },
{ "type": "assert_visible", "selector": ".admin-panel" }
]
},
{
"name": "viewer-cannot-access-settings",
"actions": [
{ "$use": "login", "params": { "email": "viewer@test.com", "password": "viewer-pass" } },
{ "type": "goto", "value": "/settings" },
{ "type": "assert_text", "text": "Access Denied" }
]
}
]
Clearing Auth State
Each test runs in a fresh browser context (new connection to the Chrome pool), so cookies and storage are automatically clean. If you need to explicitly clear state mid-test:
{ "type": "clear_cookies" }
This clears cookies, localStorage, and sessionStorage for the current origin.
Quick Reference
| Auth type | Strategy | Key actions |
|---|---|---|
| Username/password form | UI Login | goto + type + click in beforeEach |
| JWT in localStorage | Token Injection | set_storage in beforeEach |
| JWT in sessionStorage | Token Injection | set_storage with selector: "session" |
| Session cookies | Cookie | evaluate to set document.cookie |
| HttpOnly cookies | UI Login | Must go through login form |
| OAuth / SSO | Test bypass | App-specific test login endpoint |
| API auth headers | Header Override | evaluate to patch fetch |
| Config-level token | Config | authToken + authStorageKey in config |
Reusable Modules
Extract common flows into parameterized modules:
// e2e/modules/login.json
{
"$module": "login",
"description": "Log in via the UI login form",
"params": {
"email": { "required": true, "description": "User email" },
"password": { "required": true, "description": "User password" }
},
"actions": [
{ "type": "goto", "value": "/login" },
{ "type": "type", "selector": "#email", "value": "{{email}}" },
{ "type": "type", "selector": "#password", "value": "{{password}}" },
{ "type": "click", "text": "Sign In" },
{ "type": "wait", "value": "2000" }
]
}
Use in tests:
{
"name": "dashboard-loads",
"actions": [
{ "$use": "login", "params": { "email": "user@test.com", "password": "secret" } },
{ "type": "assert_text", "text": "Dashboard" }
]
}
Modules support parameter validation (required params fail fast), conditional blocks ({{#param}}...{{/param}}), nested composition, and cycle detection.
Exclude Patterns
Skip exploratory or draft tests from --all runs:
// e2e.config.js
export default {
exclude: ['explore-*', 'debug-*', 'draft-*'],
};
Individual suite runs (--suite) are not affected by exclude patterns.
Visual Verification
Describe what the page should look like β AI judges pass/fail from screenshots:
{
"name": "dashboard-loads",
"expect": "Patient list with at least 3 rows, no error messages, sidebar with navigation links",
"actions": [
{ "type": "goto", "value": "/dashboard" },
{ "type": "wait", "selector": ".patient-list" }
]
}
After test actions complete, the runner auto-captures a verification screenshot. The MCP response includes the screenshot hash β Claude Code retrieves it and visually verifies against your expect description. No API key required.
Issue-to-Test
Turn GitHub and GitLab issues into executable E2E tests. Paste an issue URL and get runnable tests β automatically.
How it works:
- Fetch β Pulls issue details (title, body, labels) via
ghorglabCLI - Generate β AI creates JSON test actions based on the issue description
- Run β Optionally executes the tests immediately to verify if a bug is reproducible
# Fetch and display
e2e-runner issue https://github.com/owner/repo/issues/42
# Generate a test file via Claude API
e2e-runner issue https://github.com/owner/repo/issues/42 --generate
# Generate + run + report
e2e-runner issue https://github.com/owner/repo/issues/42 --verify
# -> "BUG CONFIRMED" or "NOT REPRODUCIBLE"
In Claude Code, just ask:
"Fetch issue #42 and create E2E tests for it"
Bug verification logic: Generated tests assert the correct behavior. Test failure = bug confirmed. All tests pass = not reproducible.
Auth: GitHub requires gh CLI, GitLab requires glab CLI. Self-hosted GitLab is supported.
Learning System
The runner learns from every test run β building knowledge about your test suite over time.
Query insights via the e2e_learnings MCP tool:
| Query | Returns |
|---|---|
summary | Full health overview: pass rate, flaky tests, unstable selectors, API issues |
flaky | Tests that pass only after retries |
selectors | CSS selectors with high failure rates |
pages | Pages with console errors, network failures, load time issues |
apis | API endpoints with error rates and latency (auto-normalized: UUIDs, hashes, IDs) |
errors | Most frequent error patterns, categorized |
trends | Pass rate over time (auto-switches to hourly when all data is from one day) |
test:<name> | Drill-down history for a specific test |
page:<path> | Drill-down history for a specific page |
selector:<value> | Drill-down history for a specific selector |
Storage & export:
- SQLite (
~/.e2e-runner/dashboard.db) β default, zero setup - Neo4j knowledge graph β optional, for relationship-based analysis. Manage via
e2e_neo4jMCP tool ordocker compose - Markdown report (
e2e/learnings.md) β auto-generated after each run
Test narration: Each test run generates a human-readable narrative of what happened step by step, visible in the CLI output and the dashboard.
Web Dashboard
Real-time UI for running tests, viewing results, screenshots, and network logs.
e2e-runner dashboard # Start on default port 8484
e2e-runner dashboard --port 9090 # Custom port
Live Execution
Monitor tests in real-time with step-by-step progress, durations, and active worker count.
Test Suites
Browse all test suites across multiple projects. Run a single suite or all tests with one click.
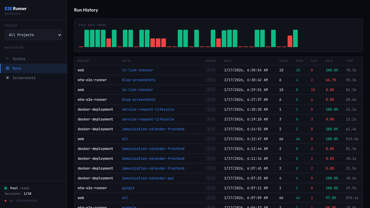
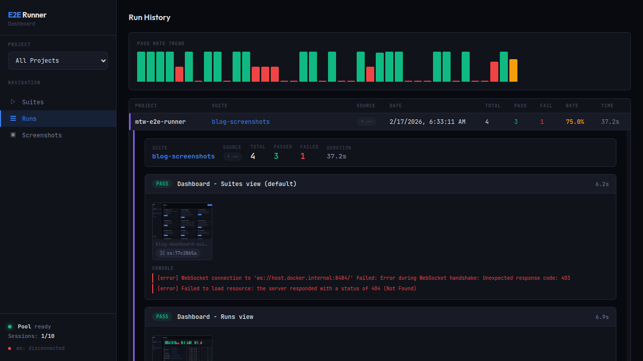
Run History
Track pass rate trends with the built-in chart. Click any row to expand full detail with per-test results, screenshot hashes, and errors.
Run Detail
Expanded view with PASS/FAIL badges, screenshot thumbnails with copyable hashes (ss:77c28b5a), formatted console errors, and network request logs.
Screenshot Gallery
Browse all captured screenshots with hash search. Includes action screenshots, error screenshots, and verification captures.
Pool Status
Monitor Chrome pool health: available slots, running sessions, memory pressure.
Screenshot Capture
Capture screenshots of any URL on demand β no test suite required:
e2e-runner capture https://example.com
e2e-runner capture https://example.com --full-page --selector ".loaded" --delay 2000
Via MCP, the e2e_capture tool supports authToken and authStorageKey for authenticated pages β it injects the token into localStorage before navigating.
Every screenshot gets a deterministic hash (ss:a3f2b1c9). Use e2e_screenshot to retrieve any screenshot by hash β it returns the image with metadata (test name, step, type).
Claude Code Integration
The package ships as a Claude Code plugin β a single install that gives Claude native access to the test runner, teaches it the optimal workflow, and adds slash commands and specialized agents.
Install as Plugin (recommended)
# 1. Add the marketplace (one-time)
claude plugin marketplace add fastslack/mtw-e2e-runner
# 2. Install the plugin
claude plugin install e2e-runner@matware
What you get:
| Component | Description |
|---|---|
| 13 MCP tools | Run tests, create test files, capture screenshots, query network logs, manage dashboard, verify issues, query learnings |
| Skill | Teaches Claude the full e2e-runner workflow β how to combine tools, interpret results, debug failures, create tests |
| 3 Commands | /e2e-runner:run β run & analyze tests/e2e-runner:create-test β explore UI and create tests/e2e-runner:verify-issue <url> β verify GitHub/GitLab bugs |
| 3 Agents | test-analyzer β diagnoses failures, analyzes flaky tests, drills into network errors test-creator β explores UI, discovers selectors, designs and validates tests test-improver β refactors verbose evaluate actions, extracts modules, adds waits/retries, eliminates hardcoded delays |
Install MCP-only (alternative)
If you only want the 13 MCP tools without skills, commands, or agents:
claude mcp add --transport stdio --scope user e2e-runner \
-- npx -y -p @matware/e2e-runner e2e-runner-mcp
Slash Commands
| Command | Description |
|---|---|
/e2e-runner:run | Check pool, list suites, run tests, analyze results with screenshots and network drill-down |
/e2e-runner:create-test | Explore the UI with screenshots, find selectors in source code, design test actions, create and validate |
/e2e-runner:verify-issue <url> | Fetch a GitHub/GitLab issue, create tests that verify correct behavior, report bug confirmed or not reproducible |
MCP Tools
| Tool | Description |
|---|---|
e2e_run | Run tests: all suites, by name, or by file. Supports concurrency, baseUrl, retries, failOnNetworkError overrides. Returns verification results if tests have expect. |
e2e_list | List available test suites with test names and counts |
e2e_create_test | Create a new test JSON file with name, tests, and optional hooks |
e2e_create_module | Create a reusable module with parameterized actions |
e2e_pool_status | Check Chrome pool availability, running sessions, capacity |
e2e_screenshot | Retrieve a screenshot by hash (ss:a3f2b1c9). Returns image + metadata |
e2e_capture | Capture screenshot of any URL. Supports authToken, fullPage, selector, delay |
e2e_dashboard_start | Start the web dashboard |
e2e_dashboard_stop | Stop the web dashboard |
e2e_issue | Fetch GitHub/GitLab issue and generate tests. mode: "prompt" or mode: "verify" |
e2e_network_logs | Query network request/response logs by runDbId. Filter by test name, method, status, URL pattern. Supports headers and bodies |
e2e_learnings | Query the learning system: summary, flaky, selectors, pages, apis, errors, trends |
e2e_neo4j | Manage Neo4j knowledge graph container: start, stop, status |
Note: Pool start/stop are CLI-only (
e2e-runner pool start|stop) β not exposed via MCP to prevent killing active sessions.
What You Can Ask Claude Code
"Run all E2E tests" "Create a test that verifies the checkout flow" "What tests are flaky? Show me the learning summary" "Capture a screenshot of /dashboard with auth" "Fetch issue #42 and create tests for it" "What's the API error rate for the last 7 days?"
Network Error Handling
Explicit Assertion
Place assert_no_network_errors after critical page loads:
{ "type": "goto", "value": "/dashboard" },
{ "type": "wait", "selector": ".loaded" },
{ "type": "assert_no_network_errors" }
Global Flag
Set failOnNetworkError: true to automatically fail any test with network errors:
e2e-runner run --all --fail-on-network-error
When disabled (default), the runner still collects and reports network errors β the MCP response includes a warning when tests pass but have network errors.
Full Network Logging
All XHR/fetch requests are captured with: URL, method, status, duration, request/response headers, and response body (truncated at 50KB). Viewable in the dashboard with expandable request detail rows.
MCP drill-down flow:
1. e2e_run β compact networkSummary + runDbId
2. e2e_network_logs(runDbId) β all requests (url, method, status, duration)
3. e2e_network_logs(runDbId, errorsOnly: true) β only failed requests
4. e2e_network_logs(runDbId, includeHeaders: true) β with headers
5. e2e_network_logs(runDbId, includeBodies: true) β full request/response bodies
The e2e_run response stays compact (~5KB) regardless of how many requests were captured. Use e2e_network_logs with the returned runDbId to drill into details on demand.
Hooks
Run actions at lifecycle points. Define globally in config or per-suite:
{
"hooks": {
"beforeAll": [{ "type": "goto", "value": "/setup" }],
"beforeEach": [{ "type": "goto", "value": "/" }],
"afterEach": [{ "type": "screenshot", "value": "after.png" }],
"afterAll": []
},
"tests": [...]
}
Important:
beforeAllruns on a separate browser page that is closed before tests start. UsebeforeEachfor state that tests need (cookies, localStorage, auth tokens).
CLI
# Run tests
e2e-runner run --all # All suites
e2e-runner run --suite auth # Single suite
e2e-runner run --tests path/to.json # Specific file
e2e-runner run --inline '<json>' # Inline JSON
# Pool management (CLI only, not MCP)
e2e-runner pool start # Start Chrome container
e2e-runner pool stop # Stop Chrome container
e2e-runner pool status # Check pool health
# Issue-to-test
e2e-runner issue <url> # Fetch issue
e2e-runner issue <url> --generate # Generate test via AI
e2e-runner issue <url> --verify # Generate + run + report
# Dashboard
e2e-runner dashboard # Start web dashboard
# Other
e2e-runner list # List available suites
e2e-runner capture <url> # On-demand screenshot
e2e-runner init # Scaffold project
CLI Options
| Flag | Default | Description |
|---|---|---|
--base-url <url> | http://host.docker.internal:3000 | Application base URL |
--pool-url <ws> | ws://localhost:3333 | Chrome pool WebSocket URL |
--concurrency <n> | 3 | Parallel test workers |
--retries <n> | 0 | Retry failed tests N times |
--action-retries <n> | 0 | Retry failed actions N times |
--test-timeout <ms> | 60000 | Per-test timeout |
--timeout <ms> | 10000 | Default action timeout |
--output <format> | json | Report: json, junit, both |
--env <name> | default | Environment profile |
--fail-on-network-error | false | Fail tests with network errors |
--project-name <name> | dir name | Project display name |
Configuration
Create e2e.config.js in your project root:
export default {
baseUrl: 'http://host.docker.internal:3000',
concurrency: 4,
retries: 2,
actionRetries: 1,
testTimeout: 30000,
outputFormat: 'both',
failOnNetworkError: true,
exclude: ['explore-*', 'debug-*'],
hooks: {
beforeEach: [{ type: 'goto', value: '/' }],
},
environments: {
staging: { baseUrl: 'https://staging.example.com' },
production: { baseUrl: 'https://example.com', concurrency: 5 },
},
};
Config Priority (highest wins)
- CLI flags
- Environment variables
- Config file (
e2e.config.jsore2e.config.json) - Defaults
When --env <name> is set, the matching profile overrides everything.
CI/CD
JUnit XML
e2e-runner run --all --output junit
GitHub Actions
jobs:
e2e:
runs-on: ubuntu-latest
steps:
- uses: actions/checkout@v4
- uses: actions/setup-node@v4
with:
node-version: 20
- run: npm ci
- run: npx e2e-runner pool start
- run: npx e2e-runner run --all --output junit
- uses: mikepenz/action-junit-report@v4
if: always()
with:
report_paths: e2e/screenshots/junit.xml
Programmatic API
import { createRunner } from '@matware/e2e-runner';
const runner = await createRunner({ baseUrl: 'http://localhost:3000' });
const report = await runner.runAll();
const report = await runner.runSuite('auth');
const report = await runner.runFile('e2e/tests/login.json');
const report = await runner.runTests([
{ name: 'quick-check', actions: [{ type: 'goto', value: '/' }] },
]);
Requirements
- Node.js >= 20
- Docker (for the Chrome pool)
License
Copyright 2025 Matias Aguirre (fastslack)
Licensed under the Apache License, Version 2.0. See LICENSE for details.
